作者:@TheDeFinvestor 编译:CoinTime 237
上个月,我花费了数十个小时在链上寻找alpha。在这篇文章中,我将分享我的一些发现。

增长最快的协议
1、Lybra Finance

$LBR最近表现非常之好。
Lybra是eUSD项目背后的团队,他们推出了一个由LSD支持(stETH)的带有利息的稳定币。
该项目在3周内的总锁仓价值从1600万美元增加到1.6亿美元。
任何人都可以使用stETH免费抵押借出eUSD。Lybra获得的stETH收入会扣除一定手续费,并发送给$LBR质押者。
Lybra爆炸性增长的原因在于其“飞轮效应”:
ETH借方铸造eUSD会获得LBR激励−>更多的收入为LBR持有人带来更高的LBR价格−>铸造更多的eUSD。
2、GND Protocol

GND Protocol于4月底推出,在不到两个月的时间内达到了4200万美元的总锁仓价值。
它是$gmUSD的母协议,是一个基于Arbitrum的带有收益的稳定币。
$gmUSD由gmdUSDC和gDAI支持,其持有人可以收取这些代币产生的大部分收益。
它的第二个产品(GND Farm)代表LP管理集中流动性,以交易费用作为收入。
gmUSD和GNDFarm产生的大部分GND收入都用于从市场购买和烧毁GND。
目前,GND已经成为Arbitrum上第四大实际收益项目。
3、Asymetrix

Asymetrix是一个用于不对称收益分配的质押协议。它在一个月前推出,非常迅速地达到了1300万美元的总锁仓价值。
Asymetrix类似于一个无损彩票。其背后的理念很简单:
用户存入stETH,每周随机选取一些用户赢得在Asymetrix上存入的所有stETH所产生的收益。
用户可以选择放弃稳定的质押收益,来获得赢得大奖的机会。但不管结果如何,所有用户都可以获得$ASX的质押奖励。
趋势和叙事
1、LSDfi

LSDfi仍然是最热门的DeFi叙事。
Frax的frxETH和RocketPool的RPL在头部玩家中获得了最大的TVL增长。
Swell是增长最快的新协议,但似乎不太创新。
谈到LSDfi项目,它们为流动质押衍生品开启了新的应用场景,其总锁仓价值和费用呈现上升趋势。
Lybra Finance是增长最快的,其次是Pendle,如下图所示(来源:@defi_mochi Dune dashboard):

2、Omnichain

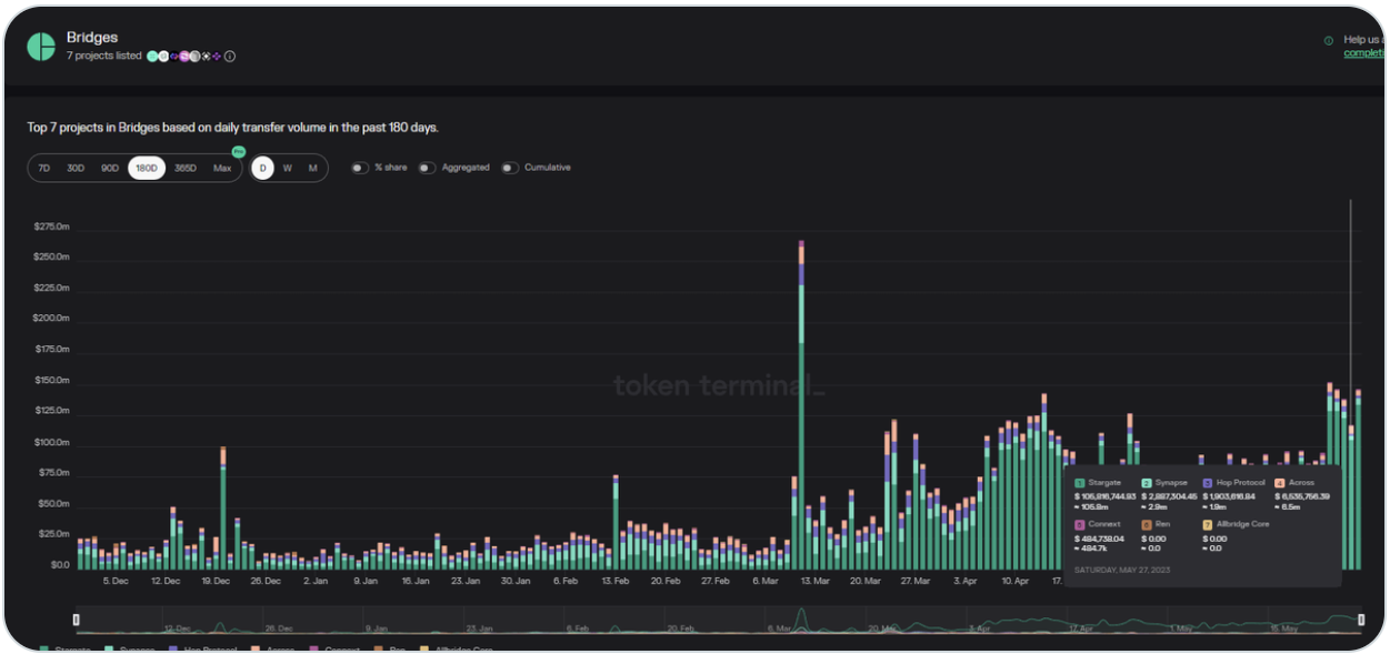
桥接器的每日转账量从几个月前的不到2000万美元增加到昨天的近1.5亿美元
主要受益者是Stargate,这是一个由LayerZero提供支持的组合流动性传输协议。
LayerZero是一个全链互操作性协议。增加的转账交易量可能与 LayerZero 的空投传言有关,但无法确定。不过,LayerZero 技术非常出色,已经被应用于许多跨链应用中。
聪明钱动向
通过 0xScope标记的前100个聪明钱地址中,最广泛持有的代币似乎是 $RDNR。
$RDNR(Render Token)在过去几个月中表现优异,自1月份以来上涨了5倍,远超市场表现。

简而言之,Render是分散式 GPU 渲染解决方案领先提供商。由于 NVDA股价在2023年上涨了170%,RDNR也受益于这一增长。
继续往下看,风投公司的公共钱包地址在过去几周里比较沉寂。但从整体上来看,大多数风投公司似乎对 LSD(链上稳定币)的前景持乐观态度。
包括 Pantera Capital、Dragonfly Capital 和 Paradigm 在内的一些最大的加密货币风险投资公司至少持有一个 LSD 协议代币。
所有评论